Maple Monitoring

Discussion in 'General Discussion' started by Sylafia, Dec 8, 2025.

  1. Sylafia
    Offline

    Sylafia Donator

    Joined:
    Jan 2, 2022
    Messages:
    2,078
    Likes Received:
    8,172
    Gender:
    Female
    Location:
    Lion King's Castle - Audience Room
    Country Flag:
    IGN:
    Sylafia
    Level:
    200
    Guild:
    Northern
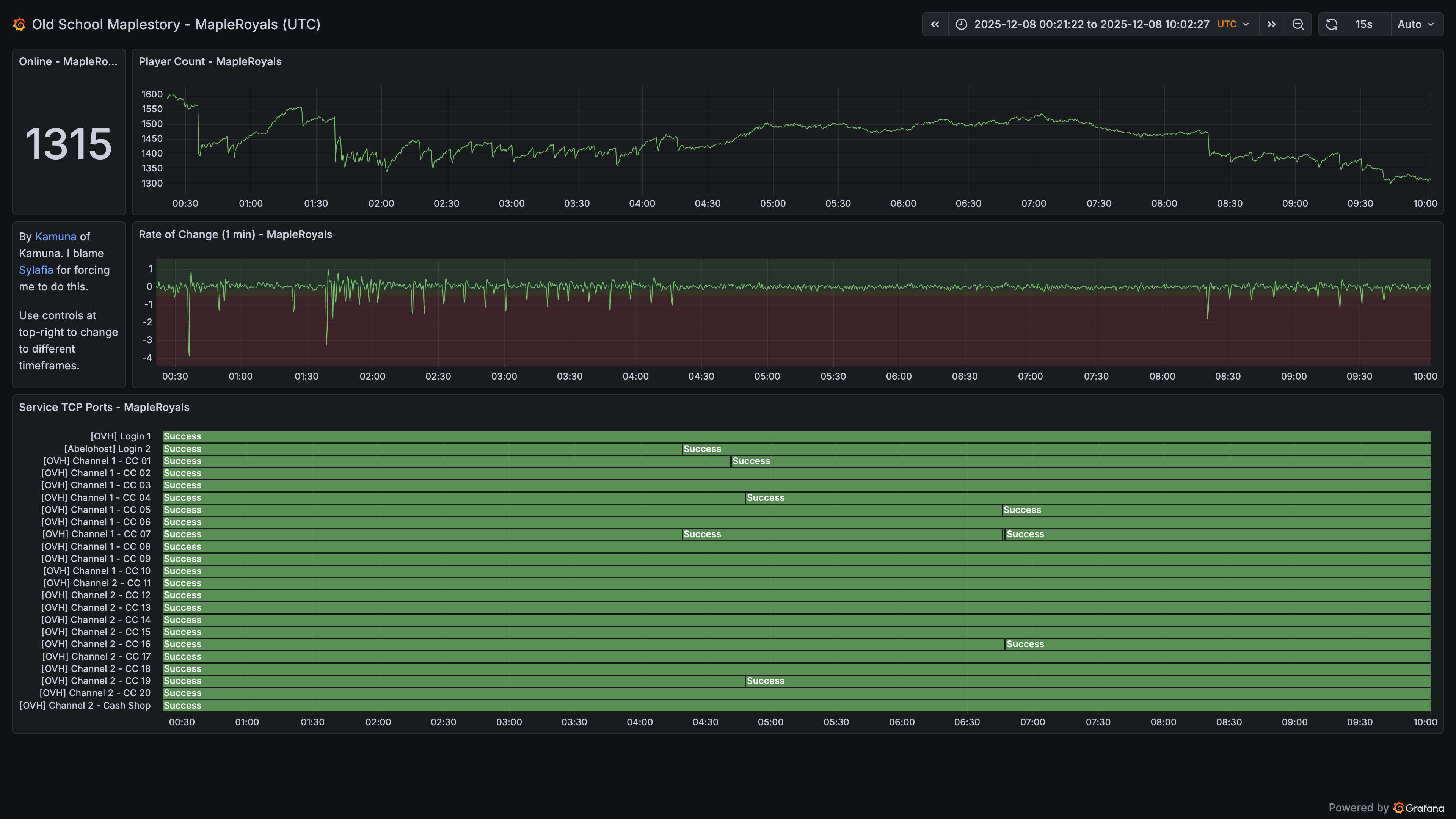
    Want to see history of how many people are on Royals? Check for server issues by looking for large drops in player count before bossing, or try and see what times have low population so you can hunt area bosses for Olaf!

    Anyways @Kamuna made a thing and I had a domain name to put it behind

    Royals dashboard:https://osms-grafana.fuzzything44.xyz/public-dashboards/746ca26d763646aab69e4121cee1f061

    Legends, if you want to see how it compares: https://osms-grafana.fuzzything44.xyz/public-dashboards/03b30596490d45eb992787e0cb4cb788 (RIP their patch downtimes)
     
    Last edited: Feb 19, 2026
    LichWiz, Glooms, orangelist and 8 others like this.
  2. Kamuna
    Offline

    Kamuna Donator

    Joined:
    Nov 23, 2025
    Messages:
    91
    Likes Received:
    473
    Location:
    AFK IRLstory
    IGN:
    Kamuna
    Guild:
    Kamuna
    I did not consent to being forced to work in this sweatshop.
    Example of the DC fest that was happening yesterday:
    upload_2025-12-8_13-13-53.png
    So now you can make sure you don't waste time & meso just to get DC because OVH decided they wanted to scuff your runs!
     
    LichWiz, yoncam, Pastural and 4 others like this.
  3. Kamuna
    Offline

    Kamuna Donator

    Joined:
    Nov 23, 2025
    Messages:
    91
    Likes Received:
    473
    Location:
    AFK IRLstory
    IGN:
    Kamuna
    Guild:
    Kamuna
    I've started monitoring user count data for both Discord and Shoutbox. The dashboards have been updated to show this data.

    (LF to someone taking a screenshot after a crash or server check showing all the game user count going straight into shoutbox/discord user count)
     
    Apoc_Ellipsis and Sylafia like this.
  4. Sylafia
    Offline

    Sylafia Donator

    Joined:
    Jan 2, 2022
    Messages:
    2,078
    Likes Received:
    8,172
    Gender:
    Female
    Location:
    Lion King's Castle - Audience Room
    Country Flag:
    IGN:
    Sylafia
    Level:
    200
    Guild:
    Northern
    Screenshot_20251223-150446.png

    Spiked as soon as announcement hit, spiked again when server went down
     
    Corleone likes this.
  5. Sylafia
    Offline

    Sylafia Donator

    Joined:
    Jan 2, 2022
    Messages:
    2,078
    Likes Received:
    8,172
    Gender:
    Female
    Location:
    Lion King's Castle - Audience Room
    Country Flag:
    IGN:
    Sylafia
    Level:
    200
    Guild:
    Northern
    Updated with new dashboard link cause @Kamuna accidentally broke it ~f18
     
    Moeyuki likes this.
  6. Kamuna
    Offline

    Kamuna Donator

    Joined:
    Nov 23, 2025
    Messages:
    91
    Likes Received:
    473
    Location:
    AFK IRLstory
    IGN:
    Kamuna
    Guild:
    Kamuna
    I swear the Royals public dashboard was still there after I made changes the other day! :'(
     
    Sylafia likes this.

Share This Page